空调的三个压力指什么?R22、R32、R410A空调分别是多少?

空调系统的三个压力即:平衡压力、高压压力、低压压力;这三个压力是空调维修的重要参数。三个压力是制冷剂R22在空…

分层空调系统及应用案例

由于大空间建筑高度较高,热分层现象比较明显,每年由于没有充分考虑热分层作用,而使得空调冷负荷过高估计值高达45…

机电会员资料库

空调系统的选型参考

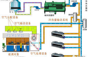
空调系统组成:冷热源机组,冷量输送系统,空气处理设备,空气输送设备,空气分配设备,被调对象。 水冷式空调:水冷…

不同空调系统基本原理

空调机(制冷)原理: 空调(供热)原理: 空调系统形式分类: 从冷热源布置方式看,有集中和分散布置两种。集中布…

空调系统基础知识及运行维护

空调系统工作原理: 制冷四大件: 在蒸汽压缩制冷系统中,压缩机、冷凝器、节流装置、蒸发器是必不可少的四大件。 …

品牌宣传

商业综合体空调系统运行专业知识

空调系统的本质是什么? 空调系统运行的误区和痛点是什么? 1.系统安全;系统稳定;系统节能; 2.附属设备不重…

什么是送风静压与动压?在风机选型中起到什么作用?

在探讨空调系统的性能与优化时,送风静压无疑是一个不可忽视的重要参数。它不仅关系到空气流动的效率和均匀性,还直接…

空调的三个压力指什么?R22、R32、R410A空调分别是多少?

空调系统的三个压力即:平衡压力、高压压力、低压压力;这三个压力是空调维修的重要参数。三个压力是制冷剂R22在空…

空调系统的控制调节

单房间全空气系统(定风量)的温湿度控制: 温度调节: 温度调节:离散PID 当风量不变时,可以通过控制送风温度…

空调系统中MAU、AHU、RCU、DDC、FCU、DHU、PAU、FFU的区别及作用

AHU 组合式空调箱:主要是抽取室内空气(return air) 和部份新风以控制出风温度和风量来并维持室内温…

联系我们

联系我们

15515572238

在线咨询: QQ交谈

邮箱: 328758160@qq.com

工作时间:周一至周五,9:00-17:30,节假日休息

关注微信
微信扫一扫关注我们

微信扫一扫关注我们

返回顶部
首页
机电课程
永久会员
资料精选
搜索