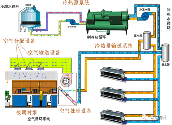
空调系统组成:冷热源机组,冷量输送系统,空气处理设备,空气输送设备,空气分配设备,被调对象。

水冷式空调:水冷式空调顾名思义是通过水蒸发的同时会吸收周围热量这一物理性质来达到降温的效果的空调,水冷式空调除降温功能外,还具备通风换气、除尘、除味等效用。是目前企业车间、公共场所、商业娱乐场合等最常用的通风、降温设备。

风冷冷式空调:所谓风冷式中央空调就是冷凝器里的冷凝剂是与室外风进行换热的,也就是说,冷凝剂通过冷凝器与室外空气进行换热,吸收空气中的热量。是一种提供冷热源的独立完整机组,它利用周围空气这个自然能源,和风冷热泵机组的制造工艺,形成如下特点:安装在室外,如屋顶、阳台等处,不占有效建筑面积,节省土建投资;夏季供冷、冬季供热,省去了锅炉房,对城市建设和城市景观设计有利。

地源热泵空调:地源热泵属于中央空调的一种,地源热泵中央空调系统是利用地球表面浅层水源(如地下水、河流和湖泊)和土壤源中吸收的太阳能和地热能,并采用热泵原理,既可供热又可制冷的高效节能中央空调系统。地源热泵可应用于宾馆、居住小区、公寓、厂房、商场、办公楼、学校等建筑,小型的地源热泵更适合别墅住宅的采暖、制冷。

多联机式空调:多联机中央空调是户用中央空调的一个类型,俗称”一拖多”,指的是一台室外机通过配管连接两台或两台以上室内机,室外侧采用风冷换热形式、室内侧采用直接蒸发换热形式的一次制冷剂空调系统。多联机系统目前在中小型建筑和部分公共建筑中得到日益广泛的应用。

系统简单——只需用冷媒铜管连接室内外机即可;冷媒与空气直接换热,故换热效率高。可对各个房间单独控制。
家用中央空调(或称户式中央空调、单无式可调中央空调)是指由一个室外机产生冷(热) 源进而向各个房间供冷(热)的空调,它是属于(小型)商用空调的一种。
家用中央空调的分类:
中央空调是集中处理空调负荷的系统型式,其冷/热量是通过一定的介质输送到空调房间里去的。按照家用小型中央空调的输送介质的不同,常见的家用小型中央空调可以分成以下三种主要型式。
1、风管式系统
风管式系统以空气为输送介质,其原理与大型全空气中央空调系统的原理基本相同。它利用室外主机集中产生冷/热量,将从室内引回的回风(或回风和新风的混风)进行冷却加热处理后,再送人室内消除其空调冷/热负荷。
优缺点:相对于其它的家用小型中央空调型式,风管式系统初投资较小。如若引入新风,其空气品质能得到较大的改善。但风管式系统的空气输配系统所占用建筑物空间较大,一般要求住宅要有较大的层高。而且它采用统一送风的方式,在没有变风量末端的情况下,难以满足不同房间不同的空调负荷要求。而变风量末端的引入将会使整个空调系统的初投资大大增加。
2、冷/热水机组
冷/热水机组的输送介质通常为水或乙二醇溶液。它通过室外主机产生出空调冷/热水,由管路系统输送至室内的各末端装置,在末端装置处冷/热水与室内空气进行热量交换,产生出冷/热风,从而消除房间空调负荷。它是一种集中产生冷/热量,但分散处理各房间负荷的空调系统型式。
该系统的室内末端装置通常为风机盘管。目前风机盘管一般均可以调节其风机转速(或通过旁通阀调节经过盘管的水量),从而调节送入室内的冷/热量,因此该系统可以对每个空调房间进行单独调节,满足各个房间不同的空调需求,同时其节能性也较好。此外,由于冷/热水机组的输配系统所占空间很小,因此一般不受住宅层高的限制。但此种系统一般难以引进新风,因此对于通常密闭的空调房间而言,其舒适性较差。
3、VRV系统
变制冷剂流量(Varied RefrigerantVolume,简称VRV)空调系统是一种冷剂式空调系统,它以制冷剂为输送介质,室外主机由室外侧换热器、压缩机和其它制冷附件组成,末端装置是由直接蒸发式换热器和风机组成的室内机。一台室外机通过管路能够向若干个室内机输送制冷剂液体。VRV系统由室外机、室内机和冷媒配管三部分组成。VRV空调系统是由一台室外机通过冷媒管链接到多台的室内机器上面的空调系统,VRV空调系统会根据室内机器的信息反馈,来控制外机向内机的制冷剂流量输送和状态。VRV是大金多联机的简称。
优点:
(1)vrv空调系统是一种全新的小空间集合式的空调处理系统,能够独立的控制到每一个小房间,为很多的房间组合提供优化的空调系统处理方案;
(2)vrv空调系统采用的是压缩机低频启动,设备是非常节能的,有很好的容量调节性,具有节能、舒适、运转平稳等等特点;
(3)vrv空调系统是很多场所都选择使用的一个空调系统,空调系统原理图也是很简单的;
(4)vrv空调系统会根据室内的负荷,在不同的情况下进行运行工作,这样会减少压缩机频繁启停造成能量损失。
(5)vrv空调系统在对大楼进行工作的时候,它的灵活性、方便性特点特别的突出,所以是在办公建筑和大型空间中得到了非常广泛的运用。
缺点:该系统控制复杂,对管材材质、制造工艺、现场焊接等方面要求非常高,且其初投资比较高。
商用空调介绍:
商用中央空调主要由制冷机、冷却水循环系统、冷冻水循环系统、风机盘管系统和散热水塔组成。
制冷机通过压缩机将制冷剂压缩成液态后送蒸发器中与冷冻水进行热交换,将冷冻水制冷,冷冻水泵将冷冻水送到各风机风口的冷却盘管中,由风机吹送冷风达到降温的目的。经蒸发后的制冷剂在冷凝器中释放出热量,与冷却循环水进行热交换,由冷却水泵将带来热量的冷却水泵到散热水塔上,由水塔风扇对其进行喷淋冷却,与大气之间进行热交换,将热量散发到大气中去。
按系统分类可以分为冷水系统与制冷剂系统两大类。
1、冷水系统
商用中央空调冷水系统就是人们常说的冷(热)水机组,室内负荷全部由冷热水机组来承担。各房间风机盘管通过管道与冷热水机组相连,靠所提供的冷热水来向室内供冷和供热。
水系统布置灵活,独立调节性好,舒适度非常高,能满足复杂房型分散使用、各个房间独立运行的需要,它又可以细分为:
(1) 风冷冷水式中央空调;
(2) 风冷模块式中央空调机组;
(3) 风冷螺杆式中央空调机组;
(4) 风冷离心式冷热水中央空调机组;
(5) 水冷涡旋式中央空调;
(6) 水冷螺杆式中央空调;
(7) 水冷离心式中央空调;
(8) 水/地源热泵中央空调;
2、制冷剂系统
商用中央空调制冷剂系就是氟系统中央空调,是采用输送制冷工艺的冷冻剂型的空调系统。
它可以同时调节多个房间的温度;另外,氟系统室外机组的变频式压缩机可根据室内冷热负荷的变化,自动调节压缩机的工作状态,以满足室内冷热负荷的要求,控温精准又省电,它又分为单元机和多联机两种。
(1)单元机就是一拖一中央空调,它是一台室外机连接一台室内机,可分为天花板嵌入式中央空调、风管式中央空调与大风量柜式空调。
(2)多联机多联机俗称“一拖多”,指的是一台室外机通过配管连接两台或两台以上室内机,室外侧采用风冷换热形式、室内侧采用直接蒸发换热形式。

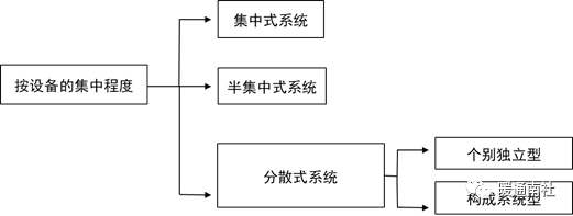
设备的集中程度分类:


集中式系统:
这种系统的所有空气处理设备如风机、加热器/冷却器、过滤器、加湿器等都集中在一个空调机房内,其冷、热源一般也集中设置。适用于:面积很大的单个空调房间,或者室内空气设计状态相同、热湿比和使用时间也大致相同,且不要求单独调节的多个空调房间(如办公大楼、写字楼等),多采用此系统。
集中式空调系统按送风量是否变化可分为定风量系统与变风量系统两种。
组成:
1、集中的冷热源
2、空气集中处理设备
3、空调风系统
4、空气分配装置—风口
5、空调水系统

半集中式系统:
采用半集中式空调系统时,在空调机房中经过集中处理的部分或全部空气,将送到各空调房间或空调区域后再由末端装置进行补充处理。适用:(1)空调房间多,空间小,各房间要求单独调节;(2)建筑物面积较大,但主风管敷设困难。
组成:
1、集中的冷热源
2、集中新风处理设备
3、新风输送风道(同通风)
4、空气末端处理装置
5、控制调节设备

分散式系统:在某些建筑中空调的使用时间和冷热需求各不相同,而且空调房间少、分布又比较分散,这种场合下使用集中式或半集中式中央空调是不经济的,这种情况适宜选择分散式空调系统,又称为局部空调系统。

商业建筑的空调设计不同于住宅、办公楼或酒店等建筑,其具有以下特点:
(一)平面建筑空间大,负荷较小
商业建筑的平面建筑空间较大,为吸引顾客的注意力,使之停留在室内琳琅满目的商品上,除广告橱窗外,商场的外围结构大都被设计成封闭式(即使是玻璃幕墙),故围护结构的传热及辐射负荷相对较。
(二)冷负荷所占比重大
为保证商业建筑的采光和广告效应,商场使用的各式照明设备较多且发热值高(如投射灯、卤素灯等),尤其是针对一些特殊商品(如首饰),故由照明产生的冷负荷占空调室内负荷的较大部分。
(三)人员和新风负荷大
商业建筑的人员密度高,故人员负荷及新风负荷均较大,而且室内空气的品质好坏完全依赖于空调的新风系统。
(四)空调设备具有灵活性
商业建筑的部分格局会随季节或需求不同而变动,故要求空调设备具有一定的灵活性。
商业建筑暖通空调设计中应着重考虑的问题。
(一)可行性和可靠性问题
满足使用要求,设计方案应符合国家和当地政府有关法律和规范的要求,包括有关环境保护的要求,设计方案应能满足有关方面的要求(如供电、供气、供水、供热等),并应特别顾及这些条件的长期、变化情况。
(二)经济性比较问题
经济性比较是目前商业空调方案比较中考虑最多的一个问题。应采用相同的设计要求、使用情况、设备档次、能源价格、舒适状况、美观情况等基准条件进行比较,这样才能保证方案比较结果的科学性和合理性。
(三)调节性和可操作性问题
商业建筑空调系统的容量通常是按接近全年最不利的气象条件确定的,但是由于现在商场建筑保温做的很好,另外大多数建筑没有窗,所以在全年的大多数时间内季节对温度影响不大,现在商场中的散热设备越来越多致使室内温度高,且室外环境对其影响小。所以,在调节方面多不采用。
(四)安全性问题
暖通空调系统的安全性主要包括易燃易爆环境安全、防火安全、人员环境安全、重要设备物品环境安全、系统设备运行安全5个方面的问题。
“设计规范”规定选择空调系统的总原则:
应根据建筑物用途、规模、使用特点、室外气象条件、负荷变化情况和参数要求等因素,通过多方比较确定。来达到在满足使用要求得前提下,尽量做到一次投资省、系统运行经济和减少耗能的目得。
宾馆式建筑和多功能综合大楼的中央空调系统,一般都设有中央机房,集中放置冷、热源及附属设备;
楼中的餐厅、商场、餐厅、展览厅、等多采用集中式系统,并且多为单风管、低速、一次性回风和新风混合、无再热得定风量系统;
客房、办公室、中小型会议室、贵宾房等则常用风机盘管加独立新风系统或多联系统。
空调系统的分区处理:
①室内温、湿度设计参数以及热湿比相近
②房间的朝向、层次和位置相同或相近的房间
③工作班次、设备运行时间相同的房间
④洁净度等级或噪声级别不同的房间,各自设计
⑤产生有害气体的房间单独设计
商用空调选择方法:
对于商业建筑来说,其空调系统的方式较灵活,可采用全空气式系统空气——水系统,甚至两者的结合使用。因为大型商业建筑的特点和全空气式系统的某些优越性,因此在大型商业建筑中使用全空气式系统的设计极为普遍。
1、空气——水系统
常见的方式是处理新风+风机盘管的方式。此类系统灵活性强,可区分独立控制,针对商场内功能、布局的大范围的变动可及时作出相应改动,且次系统占用的吊顶空间较少。
但此系统是按最小新风量来设计,空气品质和舒适性受到限制;水管也会受到施工因素的原因易造成水管漏水和夏季冷水管滴凝结水的问题,给商场带来损失;且设备多,将来检修繁琐,维护保养工作量大。
2、全空气式系统
对于大空间的商业建筑来说,只要其楼层高度足够,全空气式系统是最佳的空调方式。由中央空调箱进行冷热处理的空气通过风道输送给空调区域。
此类系统通风换气次数大,人体的舒适性较好;过渡季节可采用全新风供冷,节约能源;且系统简单,维护保养方便。但缺点是风道断面大,占用建筑空间大,布置不灵活,当格局有较大变动时,无法满足装修要求。
3、吊顶式空调机系统
吊顶式空调机系统是近几年发展起来的一种空调系统,可以省去机房面积,降低建筑层高,节约风管。吊顶式空调机组安装在使用空间吊顶内,机组噪声不仅通过风口传出,而且直接辐射出来,所以噪声问题是吊顶式空调机组的一大问题。其次,供回水管多,并且水管安装在吊顶内,增加了漏滴水。新风量有限也是吊顶式空调机组的一大缺点,由于梁下风管、水管等各种管道很多,限制了新风管道,所以吊顶式空调机系统只在外区有有限的新风。
4、变新风比系统
其实变新风比系统就是全空气式系统的一种,但由于此系统使用在大型百货商场内被极为看好,故详细说明一下。
变新风比系统,顾名思义,新风在变化。次系统设计中考虑到一年四季不同的季节气候变化,通过改变新风量来实现以尽可能少的能耗满足室内的舒适环境,所以此系统是一种节能系统,尤其在过渡季节。
空调输入功率比较:
现以各种中央空调方式作一比较,建筑面积约7000m2,空调面积约5000m2,供参考。
方案一:多联机系统;方案二:风冷模块机组;方案三:风冷螺杆机组;方案四:水冷螺杆式冷水机组;方案五:溴化锂系统机组选择及参数:


空调运行费用比较:

注:⑴夏季运行时间为90天,冬季运行时间120天,每天12小时。
⑵电费为1元/KW.H。
以上计算方法方式仅供参考,本比较表具有一定的商业倾向性。

注:⑴夏季运行时间为90天,冬季运行时间120天,每天12小时。
⑵电费为1元/KW.H。

运行费用合计=168620.00元+236001.00元=404620.00元
注:⑴夏季运行时间为90天,冬季运行时间120天,每天12小时。
⑵电费为1元/KW.H。
⑶燃气费用为2.4 (m3/h)。
空调运行费用比较:

以上计算方法方式仅供参考,本比较表具有一定的商业倾向性。

