楼控系统是对大楼内的机电设备进行自动控制和统一管理的弱电系统,也叫设备监控系统。
楼宇中消防和安防的设备监控是楼控范畴,还包括:空调、新风、冷冻站、换热站、变配电、给排水、送排风、电梯、照明等设备的管理等,空调有关的内容是楼控的主要内容。
楼控系统组成:

楼控系统的三个组成部分:现场传感器、执行调节机构;DDC模块;上位管理软件。
传感器是指安装在现场的各种敏感元件、传感器、继电器触点等用来检测现场设备的各种参数(如设备状态、温度、湿度、压力、流量等),并发出信号送到DDC模块。

执行调节机构是指安装在现场接受指令控制设备的机构,如电动调节风阀、水阀等。

DDC控制器是以微处理机为基础的可编程直接数字控制器,对各种工业现场标准开关量信号与模拟量信号进行采集,并且对各种模拟量以及开关量设备进行控制。
上位机软件基本功能:
远程监控现场设备;
设置DDC模块控制参数;
变换系统工作模式;
记录、显示重要数据及报警信息。

DDC组成的实际lon网络:

lon网线路:采用LON专用网线,穿管或经弱电电缆桥架引至现场控制箱,主干线路传输距离2700米,路由器分支传输距离2000米,工程应用应考虑现场情况,适当降低系统通讯距离。
LON网络适配器:

路由器:


通用楼宇自控箱可根据需要安装电源模块、DDC模块、以及标准的接线端子,并带有门锁。
工作电压:AC220V±15%,现场提供。
工作温度:-10℃~55℃。
工作湿度<95% RH不凝露。
制作材料:钢板喷塑处理。
DDC控制器是整个控制系统的核心,它具有AI、AO、DI、DO四种输入/输出接口。方便灵活地与现场的传感器、执行调节机构直接相连接,对各种物理量进行测量,以实现对被控系统的调节与控制。可输入输出如下类型信号:
DI(开关量输入):干触点信号或DC12V;
DO(开关量输出):一对继电器辅助触点 ,触点容量250VAC/5A,输出为常开或常闭选择;
AI(模拟量输入):0~10VDC,4~20mADC,10K电阻;
AO(模拟量输出):0~10VDC。

DDC模块面板功能:

AI-模拟量输入接口:
AI-模拟量输入接口,可用作仪表的检测输入,如温度、压力等,一般为0-10V或4-20mA的直流信号。实际应用如下图依次为温度、压力、流量传感器。

AO-模拟量输出接口:AO-模拟量输出接口,用于操作控制阀、执行器等,如电动阀、三通阀、风门执行器等,工作电源由控制箱提供,控制信号输出0-10V的直流信号。

DI 和DO开关量输入输出接口:
DI-数字量输入接口,即接触器触点、液位开关、压差开关、防冻开关的闭合与断开,一般用作检测设备运行状态、手自动状态,故障报警等。
DO-数字量输出接口,用于远程启停风机,水泵等现场设备,亦可作为动作增减量型执行机构的控制信号输出。输出为一组常开常闭的继电器辅助触点,触点容量250VAC/5A。


电缆线的选用:
1、温度传感器(或温度变送器)不论电压输出还是电流输出,至控制箱线均选用RVVP 0.75×3多股屏蔽软线。(电流输出时一根线做备份)。安装点距控制箱距离>50m时允许选用1.0×3多股屏蔽软线,<10m时充许选用0.5×3线,每线一色(以红、蓝、黄色为宜)。
严禁使用Ф1.5及以上线径。多芯线严禁使用同一颜色。
2、湿度传感变送器:选线方法同1。
3、温湿度传感器一体时,可使用合一线,一般为:RVVP 0.75×4多股屏蔽线。
4、 压力变送器、流量计、液位变送器线:RVVP 1.0×3多股线,必须不同颜色。
5、压差开关、防冻开关至控制箱管线:RVV 1.0×2 多股线。
6、电动风阀、水阀线:RVVP 0.75×2 多股线,RVV 1.0×2多股线各一组,每组内两线颜色必须不同。
7、电动阀用交流24V,在连接时应注明正负端,所有正端负端接法必须保持一致,不得混接,以避免短路。其两根引线必须选用不同颜色进行区分。
注意:
1.电缆方式走线时芯线必须为不同颜色,多于6芯时,最多允许两根线同色。
2.同一工程同一传感执行器电缆线颜色必须一致。如温度电缆线,如T1为红、兰、黄三芯线,则T2…TX均必须为同一线色。
电缆线的安装:
1.设备敷线时必须同时挂牌,线牌应为有机玻璃或塑料材质、严禁使用金属牌。线牌标注内容为设备名称及位号,位号必须与系统图标注元件名称序号相同(如:新风温度T1、回风湿度H3、冷水阀TV1、热水阀TV2等)。现场设备端线牌位置应在与电缆端头1米左右处。控制箱端在1.5米左右处。接线及施工完毕后线牌必须仍保留,不得拆卸。
2.电缆线无论在设备端还是控制箱处接线前必须留出不少于1M的裕量。
3.屏蔽线进柜后屏蔽层应在柜内一侧相互绞接,通过连接地线(黑色)接到箱体地线接口(PE)上,外露的屏蔽层必须用胶带进行绝缘处理。
施工:
温湿度传感器:按系统设计安装于各自检测点,接线应护套金属软管。
1)室内型:应按设计要求安装在远离热源、辐射源、日照、风口等影响检测精度位置,亦不得装在角落等通风不畅的地方。
要尽量避免吸顶安装,因为吸顶安装当顶部有隔离层时室内与顶层的温差可能会导致凝水造成传感器损坏,且安装、维修、检定困难。当必须吸顶安装时,顶部引线孔必须用玻璃胶密封。
室内型传感器一般应安装在送回风通路中墙壁的中间位置,安装高度以设计图纸为准,设计未提出要求的,安装在离地1.8米高度(1.6米~1.8米)。安装时应避免震动、冲击。
2)管道型:探头部分不得冲击、震动;
a)探头直立或迎着液体(气体)方向安装,端点位于管道中部。
b)管道温度传感器、变送器安装于水管时,应有保护套,套内灌变压器油导热。(或导热硅脂)
c)新回风温湿度传感器必须在阀前安装。测送风湿度时送风湿度传感器在尽量远离出风口的地方安装。
d)风管传感器安装处必须有保温层:且风管安装孔只能略大于风管径。严格防止风道内外温度在传感器处泄漏造成凝水。
e)传感器接线口必须向下(即为下进线方式)。
引线有足够长度,保证其与传感器、执行器连接后,其引线最低点低于传感器、执行器高在5cm以上,避免水、汽通过引线进入设备内。
接线盒盖打开接线后,必须及时封闭。
安装示意见下图:

3)水管温度传感器安装方法:
先将所测流体管路开孔,将1/2″(4分)管箍接在管路上(采用铜焊);
将水管套管的下部螺纹处均匀缠上生料带或生麻、紧固在已焊接好的1/2″管箍上;将导热硅脂注入已紧固好的套管内将水管套管上部(如图所示)先套入传感器的铜棒后,再将上部套管的螺纹缠上生料带或生麻,紧固在下部套管上,管道温度传感器即全部安装完毕;
详细尺寸请参照管道温度传感器使用说明书。

4)压力(差压)变送器、流量计:
管道型压力(差压)、流量变送器安装位置应处于直管段的中部,风道安装时直管段长度不应少于3m;水路安装时直管段长度不少于管径的8倍,以尽量减少涡流的影响。压力(差压)变送器水路安装时必须装有返水弯(带针阀),以避免开机过程冲击损坏设备。

5)压差开关:注意检测孔要通畅。
安装测压管时应注意压力方向(→为气流方向,+-为高低压侧进气口)
|
“+”→过滤网→“一” |
“-”→风机→“+” |
|
检测过滤网时 |
检测送风机压差时 |
压差开关测压导管插入机箱的长度为10-15cm,以10cm为宜。
压差开关安装时文字标记面必须向外。
6)防冻开关:探头软铜管应均匀固定安装于表冷器盘管背风面上,不得有死弯及损坏。

7)水流开关:水流开关必须安装在水泵回水侧(水泵进水口侧),考虑到水流的稳定性,离泵有一定的距离且直管段长度大于管径的8倍。

其它注意事项:
传感器阀门及执行器安装规范应按原系统设计安装于各自检测点,接线应护套金属软管。
所有引线均需有足够长度,保证其与传感器、执行器连接后,其引线最低点低于传感器、执行器高度在5cm以上,避免水、汽由引线进入设备内。
所有现场安装设备的接线口都应朝下。使引线由下向上进入设备。接线口不得不为水平位置时需征得技术相关人员同意。严禁接线口向上安装。
接线盒盖打开接线后,必须及时封闭,避免进水,造成损坏。
传感器、执行器接线时其软堵头不得拆掉。引线应穿过软堵头连接(堵头过线孔不够时划十字口扩孔),以避免水、蒸汽等进入设备内。
施工过程中的柜子离开时必须挂牌“正在施工,严禁通电”。
任何情况下,均不得采用破坏设备(外型)的方法进行安装。
常见机电设备监控系统:
新风/空调系统:室外新风(空调是新风和回风混合)通过新风阀、过滤网,过滤杂质后与冷热水盘管热交换,然后通过风机送到房间中,实现空气质量及温度调节。
可在中央控制室实现下列基本功能:
⑴控制风阀,调节送风量;⑵过滤网堵塞可显示报警;⑶手动或自动调节送风温度高低;⑷冬季低于设定温度报警显示及联动停机;⑸监视风机状态信号;⑹送风温度显示;⑺风机启停。


立式风柜内部结构详图:

吊顶式风柜结构详图:



防冻开关(低温断路器)安装示意图:探头软铜管应均匀固定安装于表冷器盘管背风面上,不得有死弯及损坏。




风机控制柜启停控制接线(DO):

开关量输出端口的最大耐压为AC220V,最大分断电流为5A。
线缆选用RVVn*1.5线缆,穿管或经电缆桥架由控制箱至现场配电柜。
风机控制柜运行状态、故障信号、手自动信号接线(DI):

模块跳线为干触点方式,线缆选用RVV2*1.0线缆,穿管或经电缆桥架由控制箱至现场配电柜。

温(湿)度传感器:
温(湿)度传感器在楼宇自控系统中,用于空调及新风机组的送回风风道温湿度监测或冷冻系统中冷冻、冷却水供回水管道、换热系统供回水管道的温度测量。用于风道测量时,直接安装在气体或流体充分混合的地方。用于水管的温度测量在水路管道安装时,应安装水管套管。
传感器输出信号:4~20mA/0~10V
测量温度:-20~150℃
传感器长度:100mm/150mm/200mm

安装说明:
用于风道及管道温度测量时长度的选择应该是管道直径的3/5为宜。
测量范围的选择依据被测量在测量上限的2/3处左右进行选择。
对于现场有变频设备干扰信号强的场所或传输距离比较远时,适合选择电流型的传感器。暖通南社
根据说明接入规定电源,测量其电流或电压输出和实际温湿度进行计算对比,电阻型需测量电阻变化是否符合要求。
采用屏蔽电缆需将屏蔽层接在控制器一侧的接线端子上(通常为地),传感器的接线应与电压走线或其它对高电感性负载(接触器、线圈、电机等)供电的导体分开,应避免电缆长度超过50m。


风道安装时可直接固定在风道壁上;水路安装时应使用套管,便于固定及今后维护更换。室内外温湿度传感器注意要在通风位置,切勿置于阳光直射或者靠近灯源、壁炉、暖气以及特别潮湿的地方,室外安装顶部应有遮雨棚或置于观测箱中,根据现场合理选用相应的产品。
压差开关:
压差开关是用于探 测空气压力、空气压差的设备。在楼宇自控系统中,主要应用于风机的运行状态、过滤器的阻塞情况的监测。
最大压力:300mbar;
压差范围:2mbar-10mbar;
输出:无源触点;
信号线:RVV2*1.0(无极性)。

工作原理:由两个传感孔检测到的压差,作用于控制器薄膜的两面。当两侧压差大于设定值,弹簧承托的薄膜移动并启动开关。当探测微量正压时,只需使用高压连接端而不用连接低压端,若探测真空度时,便只需使用低压连接端,而另一端则连通大气。
滤网压差开关信号接线:RVV2*1.0无极性。


压差开关插孔极性:

安装及注意事项:
首先在机房现场查看空调新风机组的过滤网和风机的确切位置,确定空气管的开孔位置,进行安装,有的空调有多层过滤,根据实际调整位置及调整压力设置,滤网压差开关未脏时不应该动作,风机压差开关只在风机启动后动作。
若不能启动风机可模拟压力(在“+”端吹气)情况下用表笔量通断看是否能动作。
防冻开关:
防冻开关(低温断路器)利用敏感元件进行低温监测,主要应用于新风、空调系统的低温报警及联动.在北方地区冬季气温较低,空气处理机组吸入的新风温度可能会冻裂热水盘管,因此将防冻开关的毛细管缠绕在被保护盘管背风面,如果盘管表面温度低于设定值,则该低温短路器无源开关量信号闭合,并联动机组停机。
环境温度:-18-120度
工作范围:2-7度
输出信号:无源触点
感温元件长度:2.2m


防冻开关安装位置:

风阀执行器:
风阀执行器在楼宇自动控制系统中,主要应用于空调新风机组的新风风门、回风风门的控制。分开关式和模拟式两种形式。
电源:24VAC/DC、230VAC
输出角度范围:0-90°
输出力矩:6Nm、10Nm、16Nm、25Nm、40Nm
信号类型:模拟型控制:0-10V
反馈:0-10V 或4-20mA
开关型:开关信号

设备选型及注意事项:
主要根据风门的面积选择相应扭矩,根据控制要求选择模拟量控制还是开关量控制,根据供电情况选择AC24V、DC24V或是AC220V的执行器。一般控制3㎡以下的电动风门,选择16Nm的电动风门执行器;用于控制1.5㎡以下的电动风门,选择10Nm的电动风门执行器,国产阀门扭矩稍大为好。
采用屏蔽电缆需将屏蔽层接在控制器一侧的接线端子上(通常为地),传感变送器的接线应与电压走线或其它对高电感性负载(接触器、线圈、电机等)供电的导体分开,应避免电缆长度超过50m。

电动调节水阀:
特点:执行器选用铸刚支架及不锈钢外壳,结构坚固,外观美观,选用永磁同步电机,并带有磁滞离合机构,具有可靠的自我保护功能。
标准控制信号:
控制:电压0~10V
反馈:电压0~10V、电流4~20mA
传动齿轮全部采用金属齿轮,大大提高了驱动器的使用寿命。
功耗低、输出力大、噪音小。
阀体有铸铁、铸钢等多种材质可供选择,以适合不同工作介质及温度的要求,采用螺纹或法兰连接,安装方便。


选型及注意事项:
水阀及执行器,首先要考虑安装该电动阀门的功能,控制水流的开/关(如冷冻机组的进出水管)选用蝶阀;调节水流的大小(如空调机组的冷热水盘管),选用调节阀。
考虑管路的介质,流过阀门的是水、还是蒸汽,这对阀体的密闭性和耐热性要求不同。
采用屏蔽电缆需将屏蔽层接在控制器一侧的接线端子上(通常为地),传感变送器的接线应与电压走线或其它对高电感性负载(接触器、线圈、电机等)供电的导体分开,应避免电缆长度超过50m。

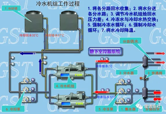
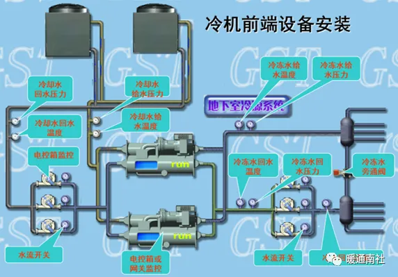
冷水机组系统的组成示意图:


冷水机组工作原理:










从管道侧壁开口,再焊接标尺套管,再连接流量计。
焊接时要注意标尺套的正确焊接位置,注意保持标尺套清洁,不要使标尺套变形。
水流流向与流量计箭头方向一致。


换热系统:

热源系统监控图:


给排水系统:
给排水系统包括给水系统、排水系统两部分。



联动关系:通过液位开关或液位变送器检测水箱的水位,生活水箱是低液位报警自动启动生活水泵,高液位报警自动停止生活水泵,(排污泵启停与生活水泵相反),同时监视水泵的运行、故障、手自动状态。



变配电系统:
变配电系统自身一般有相对完善的监控和保护方案,但管理中心要求能够远程实时了解变配电室的情况。
变配电系统一般需要监测的内容包括:
1):变配电站主供电回路电压值,电流值、功率因数、频率、有功功率等参数的检测;
2):变压器温度监测及超温报警;
3):监视各变配电设备高压侧主开关、低压侧主开关及各进线断路器、母联开关的状态及故障报警等。

智能电量变送器:
性能及特点
工作电压:AC220V;允许范围:AC187~AC242V;
工作电流:<50mA
网络形式:LON总线,78kbps
通道数量:4/3/2/1
电力采集参数:
输入制式:三相四线制
输入规格:220V×5A
精度等级:电流I、电压U、频率F:0.2级
视在功率S:0.2级
有功功率P、无功功率Q、功率因数COSφ:0.5级
线性测量范围:
电压V:10%~120%额定电压;
电流I:1%~120% 额定电流;
频率F:45Hz~55Hz;
COSφ:0.5(滞后)~1.0~0.5(超前)
响应时间:≤300mS

HW-BA5401-4/3/2/1智能电量变送器


照明系统:
基本监控功能如下:
(1):监视照明各回路开关状态、配电盘手自动状态;
(2):根据现场实际情况对现场各照明回路的通断进行控制;
(3):通过时间设定自动控制各照明回路的通断电。
照明配电柜运行状态、手自动信号接线(DI):

模块跳线为干触点方式,线缆选用RVV2*1.0线缆,穿管或经电缆桥架由控制箱至照明配电柜。

开关量输出端口的最大耐压为AC220V,最大分断电流为5A。
线缆选用RVVn*1.5线缆,穿管或经电缆桥架由控制箱至照明配电柜
电梯系统监控:
需电梯厂商提供相关接口(需提供开关量状态信号或通信协议)。
实现功能:
监视电梯的运行状态、故障报警;
电梯所在楼层显示;
电梯上行显示;
电梯下行显示;
累计电梯运行时间。

电梯机房配电柜运行状态、故障报警、上下行信号接线(DI):

模块跳线为干触点方式,线缆选用RVVn*1.0线缆,穿管或经电缆桥架由控制箱至电梯机房配电柜。每部电梯提供一组上述信号端子。

