一、中央空调系统基本构成
制冷压缩机系统:系统的核心动力源,负责压缩制冷剂,提高其压力和温度,常见的有离心式、螺杆式、活塞式和涡旋式压缩机。
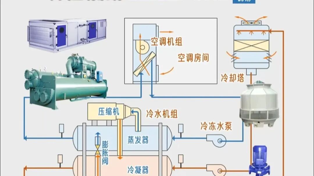
冷媒循环水系统:由冷冻水泵、蒸发器和风机盘管组成,负责将冷量传递到室内空间。冷冻水在蒸发器中吸收制冷剂的冷量后,通过风机盘管将冷空气送入各区域。
冷却循环水系统:由冷却水泵、冷凝器和冷却塔组成,负责将制冷过程中产生的热量排出室外。冷却水在冷凝器中吸收热量后,通过冷却塔与大气进行热交换。

末端设备:包括风机盘管、空气处理机组等,负责将处理后的空气送入室内空间。吊顶式空调机组是常用的末端设备,风量范围从1000m³/h至30000m³/h。
控制系统:中央空调普遍采用智能控制系统,如12英寸1024×768宽触摸屏,支持中文/英文界面切换,具备实时监控、数据记录和安全保护功能。

二、中央空调机组主要类型
水冷式冷水机组
以水为冷却介质,通过冷却塔或冷却水循环系统散热,效率高、制冷量大,但需配套冷却水系统。适用于大型建筑(如写字楼、医院),能耗较低。
风冷式冷水机组
以空气为冷却介质,通过风扇直接散热,无需冷却塔,安装简便、维护简单。适用于中小型场所(如商场、酒店),效率低于水冷式。
磁悬浮变频离心式冷水机组
采用磁悬浮轴承(无机械摩擦)和变频技术,大幅降低能耗(节能20%~30%)、减少噪音,且免维护。为大型高端项目(如数据中心、超高层建筑)设计,初期投资高但长期运行成本低。
螺杆式水冷冷水机组
使用螺杆压缩机,水冷式设计,制冷量范围广(100~2000kW),运行稳定可靠。常见于中型商业建筑(如商场、工厂),能效比高,故障率低,是市场主流选择之一。
溴化锂吸收式机组
利用热能(如蒸汽、燃气或废热)驱动制冷,无需电力压缩机,节能环保(尤其适合有余热资源的场合)。但制冷效率较低,主要用于大型中央空调系统(如酒店、工业区),运行成本取决于热源价格。
多联机空调系统(VRV)
指一台室外机连接多个室内机的系统,可独立控制各区域温度。特点:灵活节能、安装便捷,适用于多房间场景(如办公楼、住宅),但制冷量受限于室外机容量。
三、工作原理与运行参数
制冷循环过程:
-
压缩机吸入低温低压的制冷剂气体,压缩成高温高压气体;
-
高温高压气体在冷凝器中释放热量,变成高压液体;
-
高压液体经节流器节流成低温低压的汽液混合物;
-
低温低压的制冷剂在蒸发器中吸收室内空气热量,变成低温低压气体;
关键运行参数:
-
蒸发压力:正常应在380~450KPa范围内;
-
冷凝压力:正常应在1300~1750KPa范围内;
-
冷冻水出水温度:通常为7℃左右;
-
冷却水出水温度:通常为37℃左右;
能效指标:
-
COP(性能系数):衡量制冷效率的重要指标,水冷离心机组在满负荷条件下COP可达5.10以上;
-
IPLV(综合部分负荷性能系数):反映机组在不同负荷下的平均效率,是评价机组全年运行能效的关键指标;
四、维护保养要点
日常维护:
-
每日记录运行参数,包括蒸发压力、冷凝压力、冷冻水出水温度等;
-
检查水过滤器,防止杂质堵塞;
-
监控压力与温度,对比压力温度对照表;
-
检查油位,确保油位位于视镜中部;
定期维护:
-
每周:检查运行参数记录表,识别异常趋势;
-
每月:检查电源接线紧固、运动部件有无杂音、制冷系统压力;
-
每季度:清洁水系统管路过滤器,检查制冷剂温降;
-
每半年:对冷冻油进行理化分析,检查电气接头;
-
每年:检查油位,更换冷冻油过滤器,检测压缩机电机绝缘电阻;
水质管理:
-
定期检测冷冻水水质,防止水质恶化影响设备运行;
-
检查水系统过滤网杂质情况,及时清洗;
-
检查系统中是否存在空气,必要时进行排气;
常见故障:
-
压缩机无法加载:常见于容调电磁阀线圈故障、毛细管阻塞或容调活塞卡住,导致压缩机无法正常增载运行。
-
压缩机无法卸载:多因容调活塞环磨损、排气端盖衬垫破损或容调电磁阀控制电压错误,使压缩机在低负荷时无法正常减载。
-
压缩机异响:通常由轴承损坏、转子过热、失油润滑不良或系统压力失常引起,严重时会导致压缩机烧毁。
-
压缩机过热保护:油位过低、油冷却器脏堵、油过滤器堵塞或温控阀故障都会导致压缩机温度过高而触发保护。
-
电源相序错误:相序保护器会显示逆相灯亮,需调整电源相序。
-
电压异常:电压过高或过低(超过额定值±10%)会导致压缩机过载停机。
-
电机绝缘问题:电机绕组间或对地绝缘电阻低于0.5MΩ,需及时检测更换。
-
排气压力过高:冷凝器进水温度过高、系统内有空气、冷凝器铜管结垢或制冷剂充注过多都会导致高压过高,严重时触发高压保护停机。
-
排气压力过低:冷凝器进水温度过低、制冷剂不足或膨胀阀开度过小会导致高压偏低,影响制冷效果。
-
吸气压力异常:吸气压力过高多因制冷剂充注过量,过低则可能由于制冷剂不足、膨胀阀堵塞或蒸发器脏堵。
-
制冷剂泄漏:系统压力低于5kg时不允许开机,以防压缩机低压报警。
-
制冷剂不足:多因系统阀门或焊接处泄漏,表现为吸排气温度上升、空调房间温度上升。
-
制冷剂过多:盲目充注导致冷凝器有效换热面积减少,制冷效果下降。
-
干燥过滤器堵塞:过滤器出口结霜,表明过滤器脏堵,需清洁或更换。
-
视液镜异常:视镜有湿度显示(颜色变红),则需更换过滤器芯。
-
冷冻水/冷却水断流:水系统有空气、水泵故障或靶流开关失灵会导致水断流,影响系统正常运行。
-
水系统有空气:靶流开关时通时断,需进行水系统排气。
-
水流量不足:冷却水流量过小会导致冷凝器热交换效果下降,制冷效果降低。
-
冷凝器管程结垢:结垢程度严重时需清洗管程,否则会影响换热效率。
-
水系统脏堵:水过滤器应定期清洗,防止堵塞影响系统运行。
-
水质恶化:水的酸碱PH值异常会影响主机使用寿命,导致铜管腐蚀。
-
冷却水进口温度过低:会导致冷凝压力降低,热力膨胀阀两侧压差减小,制冷效果降低。
-
高压保护停机:通过冷凝器的水量不足、冷凝器铜管堵塞或高压保护设定值不正确会导致压缩机因高压保护停机。
-
过载停机:电压异常、排气压力过高或过载原件故障会引起过载保护动作。
-
缺相保护动作:三相线接线错误或缺相会导致缺相保护指示灯亮。
-
温度传感器故障:感温包泄漏或传感器故障会导致循环水出口温度设定异常。
-
压力传感器漂移:低压传感器检测漂移及低压开关误触会导致系统误判。
-
控制程序问题:机组控制程序不良会影响容调电磁阀正常工作。
-
电源接线松动:电源接线的紧固螺栓松动会导致接触不良引发故障。
-
电气接头氧化:电气接头氧化会导致接触不良,影响系统正常运行。
-
绝缘电阻异常:主机电源和控制板绝缘电阻低于0.5MΩ需及时处理。

