中央空调系统是一个综合性的空气调节解决方案,它由一个或多个冷热源系统以及多个空气调节系统共同构成。其工作原理基于液体气化制冷,通过这一原理为空气调节系统提供所需的冷量,从而有效抵消室内环境的冷热负荷,为人们营造舒适的室内空间。
一、氟系统
氟系统是目前常见的中央空调类型之一,它由室外机与室内机共同组成制冷系统。内外机通过铜管紧密连接,管道内流动的是制冷剂——冷媒,也就是我们熟知的氟利昂。
氟系统的工作原理是冷媒直接蒸发带走热量,其核心部件压缩机位于外机。如今,主推的变频压缩机能够根据室内冷热负荷的变化,自动调节工作状态,实现高效节能运行。这种系统通常被称为“一拖几”或“一带几”,即一台室外机可连接多台室内机。
优点:制冷制热速度极快,能够在短时间内达到设定的温度,满足用户对舒适环境的快速需求。同时,它具有高效节能的特点,长期使用可为用户节省不少电费。
氟系统空调类型多样,主要包括风管机、卡嵌机、落地机和挂壁机。不同类型的空调适用于不同的空间和装修风格,用户可根据实际需求进行选择。

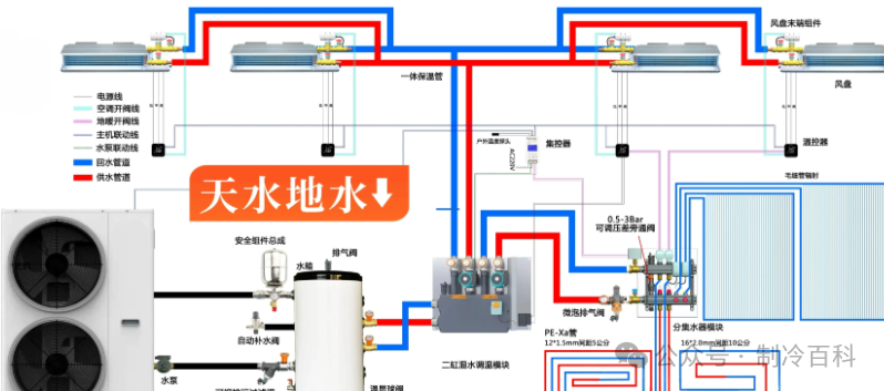
二、水系统
水系统,简称水机,与家用中央空调氟系统存在明显区别。水机采用二次换热方式,先将冷媒的热量传递到水,再由水将热量传递到末端设备;而氟机则是冷媒直接到达末端。水系统同样分为空调内机部分和外机部分,内外机通过铜管连接,管道内循环的是冷冻水。
优点:水系统空调吹出的风相对柔和,不易让人感觉干燥,舒适度较高。尤其对于对空气湿度较为敏感的人群,如老人、小孩和患有呼吸道疾病的人,水系统空调是更好的选择。
水系统的设备组成包括风机盘管、冷冻水泵和节流阀装置等。水系统是地板采暖系统的最佳解决方案之一,它可支持中央空调与壁挂炉冬季联动系统。在冬季,壁挂炉负责制热,为室内提供温暖的环境,这是传统空调和氟系统所无法比拟的优势。

三、风管机送风方式及相关选择
风管机,也就是我们常说的内藏式室内机。风管机按送风方式可分为侧送和接风管送风两种。
(一)侧送风
侧送风方式具有管道布置简单、施工方便的优点,因此应用最为广泛。在侧送风中,常用的是百叶送风口,其百叶可活动调节,既能控制风量大小,又能改变送风方向,满足不同用户的需求。
1. 侧送后回:适用于吊顶空间较小的房间,运转噪音更低。尤其适合进门处过道较长的卧室,可充分利用卫生间旁边的空间进行安装,既不影响房间的整体美观,又能保证空调的正常运行。
2. 侧送底回:当吊顶空间并不宽敞时,这种送风方式是理想之选。它占用吊顶空间最小,吊顶内空间只需240mm,伸出最少700mm,能够有效节省空间。同时,检修口需在450mm×450mm以上,方便后期维修保养。
3. 侧送侧回:当空间不允许吊顶,且用户不喜欢挂壁机的形式时,可选择在卫生间或厨房等全吊顶空间放置空调内机。这样房间内无须吊顶,空间舒适感更好。但要注意风口间距,出回风口的距离应保持在1m或者以上,并调整好横竖百叶的风向,避免气流短路。由于采用吊顶回风,吊顶空间过大会增加空调负荷,所以需要在吊顶内作较小的独立回风腔。若是在厨房或卫生间吊顶,还需做好隔热隔温防油烟等措施,并避开排风系统。
在侧回风的情况下,有时天花需要做灯槽。但一般不建议采用灯槽,因为灯槽灯带对制热效果有很大影响。如果一定要做,需要控制好灯槽的突出长度以及风口与突出灯槽之间的垂直距离,以减少对制热效果的影响。

(二)接风管送风
接风管送风方式适合全吊顶空间、吊顶复杂房间、高达挑空空间以及对静音要求不高的场所。常规室内内机厚度在300mm,吊顶空间应满足至少350mm。如果房间面积较小,吊顶空间有限,可以选择超薄型室内机,机身厚度200mm,吊顶空间240mm也可满足安装要求。
接风管送风方式还可以采用下送下回。当空间不允许吊顶,且不喜欢挂壁机的形式时,可以考虑在相邻空间如卫生间、厨房等吊顶空间进行下送下回。但必须保证风口间距,出回风口的距离保持在1m或者以上,并调整好横竖百叶的风向,避免气流短路。同样,由于采用吊顶回风,需要在吊顶内作较小的独立回风腔,并在厨房或卫生间吊顶做好隔热隔温防油烟等措施,避开排风系统。
四、中央空调的耗电情况
(一)空调耗电量计算公式
1. 定速空调累计工作一小时耗电量(度)=制冷功率÷1000
2. 空调日耗电量(度)=制冷功率×日累计工作小时(这个前提是外机不停机的情况下的累计工作小时,要是外机停过,就要把停机的时间去掉)÷1000
(二)实例计算
假设有一套建面90㎡的三室一厅房屋,在所有房间都开启空调的情况下,以3个月(90天)来计算,每天使用14个小时,经验工作时间约为使用时间的40-50%,制冷量为6800W,功率为2500W的中央空调。
每年的耗电量为:90×14×45%×2500÷1000 = 1417.5度。
而同等情况下,若每个房间使用1.25匹的壁挂机,单台制冷功率在2500W,功率1000W,在3台机器同时运作的情况下,每年的耗电量为:90×14×45%×3000÷1000 = 1701度。

