机电天下 暖通空调 20种常见的制冷系统工作流程图

20种常见的制冷系统工作流程图

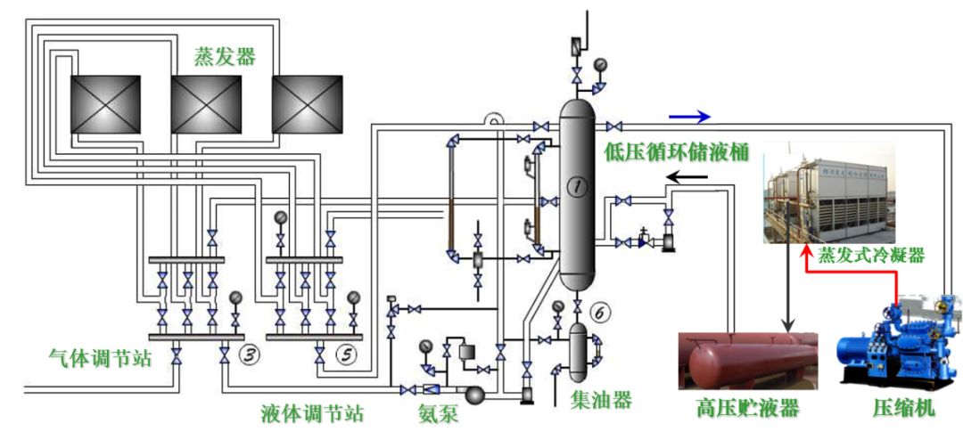
1、氨蒸汽压缩式制冷系统设备构成(氨泵供液)

2、冷冻冷藏蒸汽压缩式制冷系统设备构成

3、多联式空调机的应用

 
4、冷冻除湿机
5、水冷式冷水机组—蒸气压缩式冷水机组   
6、水冷式冷水机组—多机头活塞机   
7、水冷式冷水机组—离心式冷水机组  
8、水冷式冷水机组—多机头螺杆机
9、冷凝热回收制取生活热水的冷水机组— 吸收式冷水机组   
 10、水源热泵    
11、地源热泵
12、水环热泵机组系统   
13、涡旋冷水机组
14、活塞冷水机组
15、分体式空调
16、空气能两联供
17、 水冷式中央空调
18、风冷式风循环中央空调
19、螺杆式水冷机组
20、水冷冷水机组工作流程图

本文来自网络,不代表机电天下立场,转载请注明出处:https://mepbbs.com/archives/17253
上一篇
下一篇

发表回复

您的电子邮箱地址不会被公开。 必填项已用 * 标注

联系我们

联系我们

15515572238

在线咨询: QQ交谈

邮箱: 328758160@qq.com

工作时间:周一至周五,9:00-17:30,节假日休息

关注微信
微信扫一扫关注我们

微信扫一扫关注我们

返回顶部
首页
机电课程
永久会员
资料精选
搜索