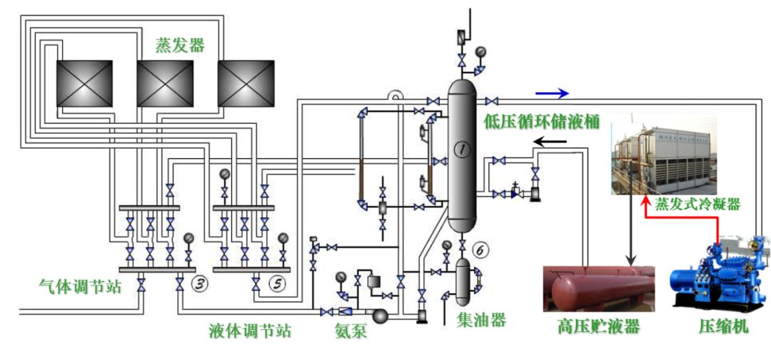
一文了解20种制冷系统工作流程图 发布: 2025 年 4 月 29 日 338阅读 本文我们通过图示一起来了解下制冷系统的工作流程和原理。不啰嗦,直接上图。 1、氨蒸汽压缩式制冷系统设备构成(氨泵供液) 2、冷冻冷藏蒸汽压缩式制冷系统设备构成 3、多联式空调机的应用 4、冷冻除湿机 5、水冷式冷水机组—蒸气压缩式冷水机组 6、水冷式冷水机组—多机头活塞机 7、水冷式冷水机组—离心式冷水机组 8、水冷式冷水机组—多机头螺杆机 9、冷凝热回收制取生活热水的冷水机组— 吸收式冷水机组 10、水源热泵 11、地源热泵 12、水环热泵机组系统 13、涡旋冷水机组 14、活塞冷水机组 15、分体式空调 16、空气能两联供 17、 水冷式中央空调 18、风冷式风循环中央空调 19、螺杆式水冷机组 20、水冷冷水机组工作流程图 本文来自网络,不代表机电天下立场,转载请注明出处:https://mepbbs.com/archives/15447 标签:制冷系统