制冷常用的单位换算:
美国冷吨(RT)=3024千卡/小时(kcal/h)=3.517千瓦(kW)
日本冷吨=3320千卡/小时(kcal/h)=3.861千瓦(kW)
马力(或1匹马功率)=735.5瓦(W)=0.7355千瓦(kW)
1千卡/小时(kcal/h)=1.163瓦(W)
摄氏温度(℃)=(华氏℉-32)×5/9
1HP(匹)=2.5kW=735.5W:这里需要注意的是,2.5kW对应的是制冷量,而735.5W对应的是电功率。
求功率:
求功率的基本公式为:功率=功/时间。功率越大意味着单位时间内完成的工作越多。在制冷系统中,功率通常用来衡量压缩机工作的强度以及整个系统的耗电量。对于空调而言,功率通常指的是压缩机和其他组件如风扇等消耗的电能。
COP(COP=制冷量/压缩机电功率):COP值(制冷效率)实际就是热泵系统所能实现的制冷量(制热量)和输入功率的比值,在相同的工况下,其比值越大说明这个热泵系统的效率越高越节能。
EER(EER=制冷量/空调系统总电功率):在夏季制冷时,制冷量(W或Btu/h)与输入功率(W)的比率定义为热泵的能效比EER(energy efficiency ratio,W/W或Btu/W.h)为不引起歧义,将冬季热泵循环性能系数和夏季热泵的能效比表达形式均采用COP(能效比)表示。EER值越高,表示空调中蒸发吸收较多的热量或压缩机所耗的电较少。
压力的基本概念与换算:
兆帕(MPa)、巴(bar)、帕斯卡(Pa)、磅每平方英寸(psi),公斤力每平方厘米(kgf/cm²)之间的换算关系:
1MPa=10bar=106Pa≈145psi≈10.2kgf/cm²
1kgf/cm2=98.067kPa≈98kPa
1psi(1bf/in2)=6.8948kPa≈6.9kPa
1mmH2O=9.8067Pa≈9.8Pa
干球温度、湿球温度、露点温度:
露点(或霜点)温度:露点温度指空气在水汽含量和气压都不改变的条件下,冷却到饱和时的温度。形象地说,就是空气中的水蒸气变为露珠时候的温度叫露点温度。使水蒸气达到饱和时的温度就叫作“露点”。
干球温度计温度是温度计空气测量的温度自由地被暴露在空气,但是被保护从辐射和湿气。不同于湿球温度,干球温度计温度在天空中不表明相当数量湿气。
干球温度是接触球体表面空气的实际温度,湿球温度是球体表面附着有水时,水份蒸发带走热量后球体的温度。
湿球温度难以用简短的文字给出严谨确切的定义。湿球温度是标定空气相对湿度的一种手段,其涵义是,某一状态下的空气,同湿球温度表的湿润温包接触,发生绝热热湿交换,使其达到饱和状态时的温度。该温度是用温包上裹着湿纱布的温度表,在流速大于2.5m/s且不受直接辐射的空气中,所测得的纱布表面温度,以此作为空气接近饱和程度的一种度量。

国内部分建筑空调冷负荷概算指标:
|
序号 |
建筑物类型及房间用途 |
冷负荷指标(W/m2) |
序号 |
建筑物类型及房间用途 |
冷负荷指标(W/m2) |
|
|
1 |
旅馆、客房(标准间) |
80~110 |
18 |
医院:洁净手术室 |
300~500 |
|
|
2 |
酒吧、咖啡厅 |
100~180 |
19 |
医院:X光、CT、B超室 |
120~150 |
|
|
3 |
西餐厅 |
160~200 |
20 |
商场、百货大楼 |
150~250 |
|
|
4 |
中餐厅、宴会厅 |
180~350 |
21 |
影剧院:观众席 |
180~350 |
|
|
5 |
商店、小卖部 |
100~160 |
22 |
影剧院:休息厅(允许吸烟) |
300~400 |
|
|
6 |
中庭、接待 |
90~120 |
23 |
影剧院:化妆室 |
90~120 |
|
|
7 |
小会议室(少量吸烟) |
200~300 |
24 |
体育馆:比赛馆 |
120~250 |
|
|
8 |
大会议室(不允许吸烟) |
180~280 |
25 |
体育馆:观众休息厅(允许吸烟) |
300~400 |
|
|
9 |
理发、美容 |
120~180 |
26 |
体育馆:贵宾室 |
100~200 |
|
|
10 |
健身房、保龄球 |
100~200 |
27 |
展览馆、陈列室 |
130~200 |
|
|
11 |
弹子房 |
90~120 |
28 |
会堂、报告厅 |
150~200 |
|
|
12 |
室内游泳池 |
200~350 |
29 |
图书阅览室 |
75~100 |
|
|
13 |
舞厅(交谊舞) |
200~350 |
30 |
科研、办公 |
90~140 |
|
|
14 |
舞厅(迪士科) |
250~350 |
31 |
公寓、住宅 |
80~90 |
|
|
15 |
办公 |
90~120 |
32 |
餐馆 |
200~350 |
|
|
16 |
医院:高级病房 |
80~110 |
33 |
|||
|
17 |
医院:一般手术室 |
100~150 |
34 |
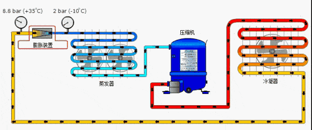
常讲的空调四大件是指压缩机、冷凝器、节流装置(毛细管或电子膨胀阀)、蒸发器。
空调制冷原理:
制冷时,通过制冷剂或载冷剂将室内的热量转移到室外释放掉,从而使室内温度降低。而制热的原理正好相反,通过制冷剂或载冷剂将室外的热量转移到室内释放掉,从而使室内温度升高。

热泵式空调器主要包含:室内换热器、室外换热器、压缩机、毛细管、气液分离器和四通阀等部件。

低压的气态制冷剂被吸入压缩机,被压缩成高温高压的气体制冷剂,气态制冷剂流到室外的冷凝器,在向室外散热过程中,逐渐冷凝成高压液体制冷剂,通过节流装置降压(同时也降温)转化成低温低压的气液制冷剂混合物,气液混合的制冷剂进入室内的蒸发器,通过吸收室内空气中的热量而不断汽化,使得房间的温度降低,制冷剂转变成了低压气体,重新进入了压缩机。如此循环往复,空调就在连续不断的运转工作。

经压缩机压缩后的制冷剂气体导入冷凝器的流向图:

制冷工作时,低压低温的制冷剂气体被压缩机压缩成高压高温的过热蒸气,蒸气经四通阀后进入冷凝器中。
经毛细管降压的制冷剂流向图:

制冷剂气体在冷凝器中冷凝后,经单向阀、毛细管、干燥过滤器,由液体截止阀送入室内机组蒸发器中,由气体截止阀返回到室外机组的压缩机中,再次进行压缩,以维持制冷循环。
制冷剂返回室外机的流向图:

典型分体壁挂式空调器室内机的机壳结构示意图:

实际空调器室内机的外形图及内部结构:

空调器室内机出风口的结构示意图:


空调器室内机的管路:

室外机接线与连接:

分体式空调器室外机组的内部结构:


通常空调可能十几年不用充注制冷剂,但启动电容总是烧,可能原因是:
电容过载:当电机负载大或启动电容选用不当,电容内部电流超过其容量时,电容便会烧坏。
电容老化:电容作为电子元件会随着时间的推移慢慢老化,降低使用年限,电容老化后的效果会迅速降低,更容易烧坏。
环境温度过高:启动电容工作时会发热,如果安装位置有阳光直射或温度高的情况下,也会导致电容损坏。
电路设计不当:启动电容的电路设计不当也会导致烧毁电容,例如过电流过载保护不足等等。

